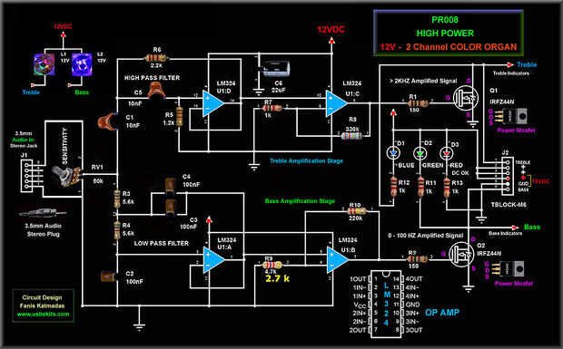
Paso 5: PR008 2 canales COLOR órgano esquema:

Es sobre el esquema de órgano PR008 Color.
El único componente cambié – que es sólo mi preferencia:
fue R9 (4.7K ohm) en la Etapa de amplificación de bajo que he cambiado
a 2,7 kiloohmios a dar una respuesta más sensible bajo en volúmenes más bajos.