Magnético con patín figura--Santa Claus tienda 2016 (1 / 7 paso)

Paso 1:

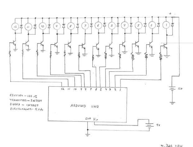
Piezas requeridas incluyen:

Electroimanes de 12

12 transistores 2n3904

12 diodos 1n4007

12 resistencias de 100 ohm

Coche solar pequeños

dc de 12 voltios, 500 miliamperios de corriente

fuente de alimentación de 9 voltios dc

Arduino Uno

Pequeña figura de patinaje artístico sobre hielo

Imán de barra (una pulgada por 1/4 de pulgada)

Artículos Relacionados

El pequeño muchacho del redoblante (Invisible)--Santa Claus tienda 2016

El pequeño muchacho del redoblante (Invisible)--Santa Claus tienda 2016

Este tambor desempeña por sí mismo con magia palos (magnéticos). Es parte de Santa Claus tienda 2016, una pantalla de Navidad que está en construcción.Paso 1:Para construir este tambor, hay varias piezas impresas 3d, dos electroimanes, un Arduino y u
Elmer Elf--Santa Claus tienda 2016

Elmer Elf--Santa Claus tienda 2016

Esta elfa animada programable es el primero de muchos dispositivos móviles se encuentran en 2016 de pantalla de Navidad. Elmer se unirán más elfos, Santa y juguetes inusuales para llevar a cabo un programa de electromecánico.Esto podría utilizarse pa
Santa Claus tienda 2016

Santa Claus tienda 2016

Santa Claus tienda 2016 será una pantalla altamente animada, como las viejas ventanas del almacén, pero actualizado con la tecnología más reciente. La pantalla, 7 pies de ancho, 7,5 pies de altura, 3 pies de profundidad estará disponibles para su vis
Automatizado Wheelo--Santa Claus tienda 2016

Automatizado Wheelo--Santa Claus tienda 2016

¿Nunca llegaste cansado de operar su Wheelo a mano? Sé que hice, así que tengo automatizado el proceso utilizando un servo motor para subir y bajar la rueda, un transductor ultrasónico ping para detectar la ubicación y un Arduino para manejar la retr
Servo controlado mono Palmas--Santa Claus tienda 2016

Servo controlado mono Palmas--Santa Claus tienda 2016

Este servo motor controlado Palmas mono es uno de muchos dispositivos móviles se encuentran en 2016 de pantalla de Navidad. Esta toma en el mono caja estará acompañada por elfos, Santa y juguetes inusuales para llevar a cabo un programa de electromec
Agitador magnético con placa calefactora de

Agitador magnético con placa calefactora de <>

un agitador magnético con placa caliente le permite mezclar y calentar soluciones con facilidad. Estos son comúnmente utilizados en las aulas de química y costo más de $160! Pero te voy a mostrar cómo construir uno por menos de $30.Paso 1: Las partes
Péndulo magnético (con sensor de efecto hall)

Péndulo magnético (con sensor de efecto hall)

Construye este simple Péndulo magnético con muy pocos componentes. Sensor de efecto Hall se usa para detectar la presencia del campo magnéticoy "empujar" el péndulo en el momento exacto. Electroimán es "ON" durante sólo 20 MS y dren de
Cómo romper con tus hijos que Santa Claus no es real

Cómo romper con tus hijos que Santa Claus no es real

eso es todo. Estás cansado de hacer furtivamente alrededor de la casa para esconder los regalos, diciendo a su hijo que No, ésos no son ardillas en el ático, es Santa en el techo!, comer zanahorias perderan por Rudolph (bien, así que tal vez todavía
¿Cómo varía el campo magnético con la distancia?

¿Cómo varía el campo magnético con la distancia?

Este Instructabler es una investigación científica para determinar cómo el campo magnético varía con la distancia. Dos métodos son conclusiones presentadas y razonables.El imán es un tipo de disco fino, no una barra de imán.Herramientas y equipos:Un
Masco G29 Motor magnético con pilas

Masco G29 Motor magnético con pilas

Este instructable muestra cómo construir un motor de batería simple con alambre magneto, clips de papel, elásticos, un imán y una batería.Paso 1: Materiales reunir 2 clips de papel3 elásticos de gomaBatería 1 D1 imán pequeño (aproximadamente del tama
Arduino - Detector de campo magnético con la KY-003 o KY-035

Arduino - Detector de campo magnético con la KY-003 o KY-035

¡Hola mundo! Aquí estoy otra vez. Hoy hice 2 códigos y 2 esquemas diferentes.No debe confundirse que se parecen mucho entre sí, la única diferencia es... KY-003 de 1 sensor, utiliza unentrada digital y KY-035 una entrada analógica de. Por lo tanto ha
Hacer su paño magnético con sugru (+ video)

Hacer su paño magnético con sugru (+ video)

es increíblemente satisfactorio ver un paño volar a través de la cocina y coloque en la puerta de la nevera.No pudimos resistir tomar al aire libre aunque :)Este hack fue inspirado por la toalla de cocina imantada muy impresionante del quartertone, c
Gancho magnético con SUGRU

Gancho magnético con SUGRU

este instructable demostrará cómo hacer un práctico gancho que utiliza un imán para fijar al acero cosas como refrigeradores, escritorios y cajas de la computadora. Uso de herramientas de mano pequeña o auriculares.Para este proyecto, se necesita: un
Cubo de Rubik magnético dados

Cubo de Rubik magnético dados

este proyecto es una versión modificada del cubo de Rubik magnético de acrílico de gfixler y usos rojo translucido dados en lugar de cubos de acrílico transparente. Le doy crédito por el dado idea de ella y andyholloway, que iban a construir un dado