
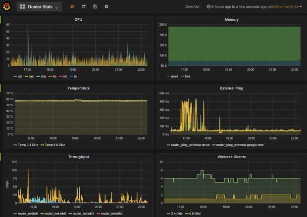
¿No es maravilloso el mundo de la tecnología? Todos estos grandes servicios y software libre apareciendo en todas partes. Me gustaría compartir mi primera experiencia con Grafana y InfluxDB con el fin de hacer los gráficos persistentes, hermosos, flexibles de su stat de router
El problema: mi métricas de router están se encuentran en el lugar en la interfaz de usuario Web. Algunas mediciones ofrecen gráficos en tiempo real en los últimos minutos, algunas no. Los stat se restablece cuando reinicie. Quiero en el tiempo y ver el rendimiento, temperaturas, etc..
La solución: InfluxDB para Grafana para la visualización y almacenamiento persistente.
InfluxDB es un llamado tiempo serie base de datos (TSDB) que está especializada para almacenar el historial de datos, etiqueta de valor de tiempo.
Grafana es una herramienta gráfica de libre independiente basada en web para InfluxDB (y otros TSDBs).
Ambos programas son fáciles de empezar con el aún poderoso. Por cierto, yo estoy de ninguna manera afiliado con el proyecto de juego. Este proyecto es solo para ponerte en marcha. Una vez que se empieza se puede encontrar que usted graficar todo tipo de cosas. Esto es muy adecuado para aplicaciones de IOT. E. g. Estoy usando la misma configuración de parámetros de sensor de automatización del hogar (temperaturas, humedad, etc.) junto con Openhab.
Las llamas y alabanza en los comentarios, por favor. Y me avisan si algo no funciona por lo que puedo solucionarlo!