Paso 1: El 2 canal de LED COLOR órgano del

El LED COLOR órgano era el siguiente y más importante componente para llegar.
Hay algunos buenos por ahí, pero quería uno con un op-amp para mantener a 24 + ma corriente que necesito mi 15.000 mcd RGB LED con sólo una batería de 9 voltios de alimentación.
La respuesta vino después de ver este órgano color en acción más abajo.
Obtuve este 2 canal PR004 Color órgano de
http://www.usbekits.com/color-Organ---pr004.html
Tiene 2 canales, un triple y un bajo.
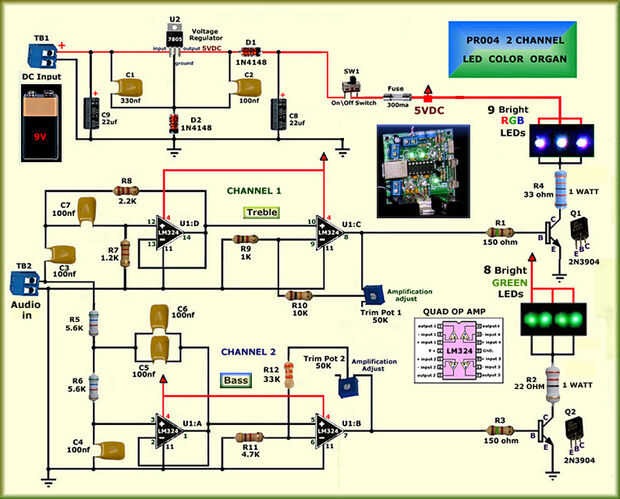
Imagen #2 arriba es el diagrama del circuito para el órgano de Color LED PR004 en mi proyecto.